Over the years, WhatPulse has grown from a simple key counter into a detailed productivity companion. Today, we're taking the next step with an entirely new Dashboard: built to make your data more meaningful, easier to explore, and a lot faster to use.
This update replaces the old customizable widget system with three clean, focused pages: Overview, Productivity, and Leaderboards.
Overview: your daily pulseโ

The Overview dashboard gives you a complete picture of your digital activity at a glance. See how your keys, clicks, and scrolls change over time, how much network data you've used, and how long your computer's been up and running.
Productivity: understand your focusโ
Your computer is where your time goes, and now, you can finally see where it goes. The Productivity dashboard shows your focus ratio, top apps by active time, and how your day is divided across categories like communication, business, and gaming.
If you're a Premium member, you'll also unlock:
- Unlimited history (custom date ranges, not just the last week)
- All apps and categories
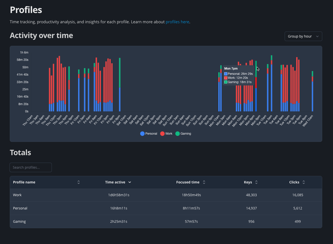
- Profile usage, which enable time tracking to separate your work, gaming, and personal time automatically

Profile usage: separate work and playโ
With Profile Usage, you can create multiple profiles (like Work, Gaming, Personal) that automatically track your activity based on the apps you use. This way, you can see exactly how much time you spend on work, leisure, and even specific projects. Then view detailed breakdowns in the Productivity dashboard.

Leaderboards: more competitiveโ
The competitive side of WhatPulse is alive and well. The new Leaderboards page shows your current rank, history, and total stats at a glance, with full context across keys, clicks, downloads, and more.
What's new here is the ability to see how much you need to gain to reach the next rank, making it easier to set ranking goals and hunt down the competition.

A note on customizationโ
The previous dashboard let you create fully custom layouts with widgets. While that flexibility was fun, our data showed that only a small number of people actually used it, and for most, it made the dashboard slower and harder to navigate.
So, for now, we've moved to a standard layout that works out of the box.
To those who loved building their own dashboards; sorry for the change. We might bring back some customization options in the future.
Built for speed, clarity, and insightโ
These dashboards are faster than ever, and they're designed to show your habits clearly without setup or confusion. Whether you're optimizing productivity, competing on the leaderboards, or just curious, this is your new pulse.
๐ Try the new Dashboard now
We're excited for you to explore it and hear what you think.
If you have feedback or ideas for future improvements, drop us a note in Discord or through the feedback form in the dashboard.
โ Martijn & the WhatPulse Team